Remote monitoring and management tool for IT MSPs

Manage your customers' websites, applications, cloud, IT infrastructure, and digital experience using our remote monitoring and management (RMM) solution for managed service providers (MSPs) and cloud service providers (CSPs). Build a proactive approach to incident response with AIOps.

Start 30-day free trial Try now, sign up in 30 seconds
Remote monitoring and management for MSPs

Check out MSP Central: The complete IT platform for MSPs. Explore now

Awards and recognitions

Help your customers monitor their modern cloud infrastructure and legacy systems with our remote monitoring and management solution

Deliver Infrastructure monitoring and end-user experience that is needed for great digital experiences for your end customers. Monitor diverse client endpoints, networks, servers, applications, and the cloud from one place. Our cloud-based solution makes it convenient for you to monitor different customer networks. As a uniform platform for service delivery, Site24x7 helps you support your clients' needs by offering specialized tools for their unique monitoring needs.

Gain comprehensive insights into your IT infrastructure, optimize data management, meet SLAs, and enhance your customer service with Site24x7. Download the datasheet to know more.

Private and cloud infrastructure monitoring

Monitor your client's IT infrastructure that includes servers, networks, database instances, hypervisors, and storage. Obtain their availability and resource utilization metrics from one console. Also, collect, analyze, and manage logs from different applications and servers in a centralized manner.

IT operations monitoring for your infrastructure

  • Server uptime with false alert protection
  • Over 60 performance metrics like CPU, memory, disk, syslogs, and Windows events
  • Performance monitoring for Microsoft applications like Exchange, IIS, SQL, Windows server backups, SharePoint, Office 365, Active Directory, and Failover Cluster
  • Virtualization infrastructure monitoring for VMware, Nutanix, Hyper-V, Docker, and Kubernetes environments
  • Ready-to-install plugin integrations like MySQL, Apache, and Nagios. You can also write your own plugin to fit your needs
Monitor your customers' entire IT infrastructure stack, right from servers, VMs, and containers

Network monitoring and network traffic troubleshooting

Stay on top of your clients' network endpoints and connections. View the performance at the device and interface levels using our SNMP-based monitoring. Track the traffic flow across applications and IPs to identify and fix bandwidth hogs.

Obtain network device performance using SNMP performance metrics

Complete network performance diagnostics

  • Support for 10,000+ devices from device types such as routers, switches, firewalls, load balancers, printers, wireless devices, and storage devices
  • Custom SNMP monitoring to monitor any device or metrics of your choice
  • Flow technologies like NetFlow, J-Flow, sFlow, CFlow, AppFlow, IPFIX, and NetStream supported
  • Topology maps and layer-2 maps to visualize network hierarchy
  • Processed SNMP traps for instant alerts

Hear what some top managed service providers have to say about Site24x7

Cloud performance monitoring and spend optimization

Monitor resource usage and operational data for numerous cloud services running on Amazon Web Services (AWS), Microsoft Azure, and Google Cloud Platform (GCP). Track and optimize the cloud cost by allocating the spending to one or more business units across teams, projects, and customers.

For your hybrid cloud and cloud-native resources

  • Support for AWS services like EC2, S3, Lambda, RDS, Load Balancer, CloudFront, WorkSpaces, and VPC-VPN
  • Monitor 100+ Azure resources including App Service, Event Hubs, and SQL database
  • Track the performance of Google Compute Engine (GCE), Google App Engine (GAE), Google Kubernetes Engine, VPC, Cloud IAM, Cloud Audit Logging, Cloud SQL, and BigQuery
Monitor the operations and optimize resource utilization in your AWS, Azure, and GCP cloud environments

End-user experience monitoring

Monitor the availability, uptime, and performance of your websites, web applications, API endpoints, mail servers, and Domain Name System (DNS). Detect the components that slow down the web page loading time, in real-time. Also, ensure a good digital experience for your customers' cloud services.

Ensure a good digital experience for your customers' cloud services

Handle front-end complexities by monitoring end-user experience

  • Monitor cloud web services edge infrastructure from 130 locations globally
  • Digital experience monitoring with real user monitoring and synthetic transaction monitoring
  • Mobile Network Poller to monitor your cloud services from a mobile-user perspective and test WiIFi at campus locations
  • Web security monitoring using website defacement, real-time blocklist check, brand reputation, SSL/TSL certificate, and domain expiry monitors

Application performance monitoring and observability

If you are maintaining custom-built applications and need to help troubleshoot performance issues, our comprehensive APM solutions can complement your monitoring goals. Ensure that your customers' IT environment meets business standards by monitoring application performance in real-time. Understand user behavior, identify slow queries and exceptions, and trace the exact line of troublesome code, to enhance the user experience from your application perspective.

Troubleshoot custom applications that you host

  • Support for platforms like .NET, Java, Ruby, Node.js, and PHP
  • Code-level visibility
  • Distributed tracing to understand how a request from one service leads to an error in another
  • Application topology maps to view application architecture, from URLs to SQL queries
Get to know the slowest method calls in your application

Centralized log monitoring and management

Bring logs from all your servers in a single place for easy troubleshooting. Site24x7 provides log management with support for over 70 log types along with customization options.

Log analysis for distributed systems

  • Simple query language-based search with options to save frequently-used queries
  • Saved search-based alerts
  • Intuitive charts and dashboards for every log type
  • Supports AWS and Azure cloud logs

Our MSP customers

minfytech
Perfekt
redshield
justaftermidnight
Umbrella Infocare
happiest-mind
minfytech
Perfekt
redshield
justaftermidnight
Umbrella Infocare
happiest-mind

Customized features for remote monitoring and management

As an RMM software for uninterrupted service delivery, Site24x7 helps you support your clients' capabilities by offering specialized tools for their unique monitoring needs. You can achieve complete control over customer accounts using the features crafted exclusively for MSPs' needs.

Manage the IT infrastructure of your customers from a single platform. Leverage AI-powered monitoring to deliver an exceptional digital experience.

Multi-tenancy

Securely manage the accounts of multiple customers. Gain total visibility into client systems and scale to accommodate any number of customers.

White labeling

Rebrand your monitoring platform and reports with a custom name, logo, and URL so that you can promote your brand, and customers can identify with it.

Take corrective action on servers

With our agent-based monitoring, you can now take remote actions to rectify errors in your client environment.

In-depth roles and permissions

Utilize individual operational roles to monitor and manage customer accounts. Unified licensing offers account admins full control of subscription and billing activities across customer accounts, including control over upgrades, add-on purchases, and alert credits.

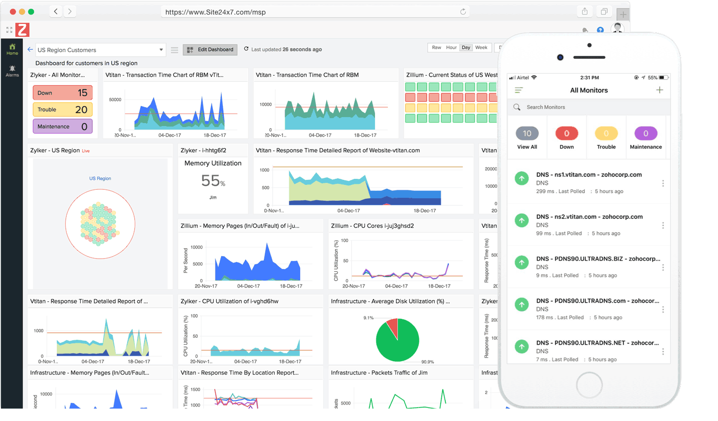
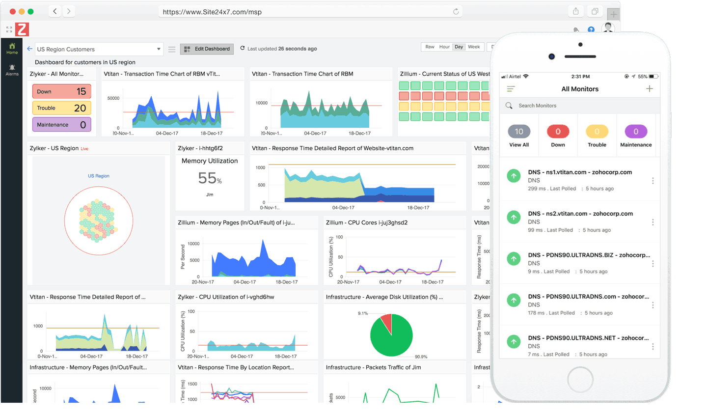
Actionable dashboards

Create customized dashboards, NOC views, and business views highlighting all metrics slowing down your website, with your clients.

Detailed reports and service level agreements

Get insightful reports to view the live status of your infrastructure. Send SLA reports to update customers about your service consistency.

Deep integration

Integrate with best-of-breed productivity tools such as Slack, HipChat ServiceNow, Zoho Cliq, Microsoft Teams, Zapier, and incident management solutions such as PagerDuty, ServiceDesk Plus, and OpsGenie.

Easy to manage policy-driven alerting and AIOps

Configure threshold limits for your resources and receive timely alerts. Reduce the mean time to repair (MTTR) with AI-powered insights and alerts.

IT Automation
Automatically orchestrate incident remediation across infrastructures, AWS EC2 instances, and virtual machines running across your hybrid IT.
Flexible pricing

Take advantage of highly scalable and cost-effective pricing to mitigate risks from customers' fluctuating demands.